When this client came to us, their $10M/year WooCommerce store was running on a cPanel server with no optimizations. The site was slow, but nobody could tell them why. The instinct was to throw more hardware at it.
We didn’t do that. We moved them to Google Cloud Platform first, not because they needed cloud long-term, but because we needed visibility and the cPanel setup didn’t afford us that. We set up Datadog with APM tracing so we could see exactly where every millisecond was going.
What APM showed us wasn’t a server problem. It was one plugin.
The Problem
This store runs complex promotions. Bulk pricing, buy-one-get-one deals, tiered discounts, category-wide sales, free shipping thresholds, often overlapping, with exclusions. At any given time, they had 100+ active discount rules.
The third-party plugin handling these discounts wasn’t built for that kind of load. Every time a customer viewed their cart or proceeded to checkout, the plugin evaluated every rule against every item in the cart. With 100+ rules and a full cart, that’s thousands of calculations on every page load.
At 300 orders a day, the math broke down. Cart response times spiked to 20-60 seconds. Varnish started throwing 503 errors. Customers were abandoning carts because checkout felt broken.
More server power would have masked the symptom. Datadog showed us the disease.
Why Off-the-Shelf Discount Plugins Fail at Scale
Most WooCommerce discount plugins work fine for simple cases — a few coupons, a seasonal sale, maybe a bulk pricing tier. But they share a common architectural flaw: they evaluate every rule against every product on every request, with no caching and no indexing.
That’s an O(n²) problem. Double the rules, quadruple the processing time. Add complex exclusions (this category but not that product, only for logged-in users, only when cart subtotal exceeds $200) and you’re running expensive database queries inside nested loops, on every single page load.
For a store doing a handful of orders a day, nobody notices. At 300 orders a day with 100+ rules, it brings checkout to its knees.
What We Built
We spent three months building a custom discount engine from the ground up. The goal was simple: handle any discount rule the business could dream up, at any volume, without the customer ever waiting.
Inverted Index for Rule Lookup
The biggest performance win came from changing how we find which rules apply to which products.
Instead of testing every rule against every product (the brute force approach), we built an inverted index — the same data structure search engines use. When rules are loaded, we index them by product ID, category, attribute, and tag. When a product needs pricing, we look up its categories and attributes in the index and instantly get back the 2-5 rules that might apply, instead of testing all 100+.
Rule lookup went from O(all rules) to effectively O(1). For a cart with 15 items and 100+ active rules, this alone eliminated thousands of unnecessary evaluations per request.
Multi-Tier Caching
Even with fast rule lookup, we don’t want to recalculate discounts if the cart hasn’t changed. We built a three-tier caching system:
- Request-level cache — if the same cart is evaluated multiple times in a single page load (WooCommerce triggers price calculations from multiple hooks), we skip recalculation entirely
- Redis cache — if the cart state matches a previous request, we serve cached results in microseconds
- Transient fallback — for environments without Redis, WordPress transients provide a slower but functional cache layer
The cache uses version-based invalidation instead of flushing. When a store admin changes a discount rule, we increment a version number. All cache keys include the version, so old entries naturally expire without the cost of a cache purge.
Circuit Breaker
Checkout can never break. If the discount engine encounters an error — a malformed rule, an unexpected product state, a cache failure — the circuit breaker catches it and falls through gracefully. The customer sees standard pricing instead of a broken page.
After 5 failures in 60 seconds, the circuit opens and the engine stops attempting calculations entirely until conditions improve. This prevents cascade failures during edge cases.
Conflict Resolution
When multiple rules could apply to the same product, we don’t stack them blindly. A conflict resolver calculates what each rule would price the item at, then applies only the best discount. This prevents accidental deep stacking where a customer gets 90% off because three rules overlapped in ways nobody anticipated.
The store owner gets predictable pricing. The customer gets the best deal. Nobody gets surprised.
The Results

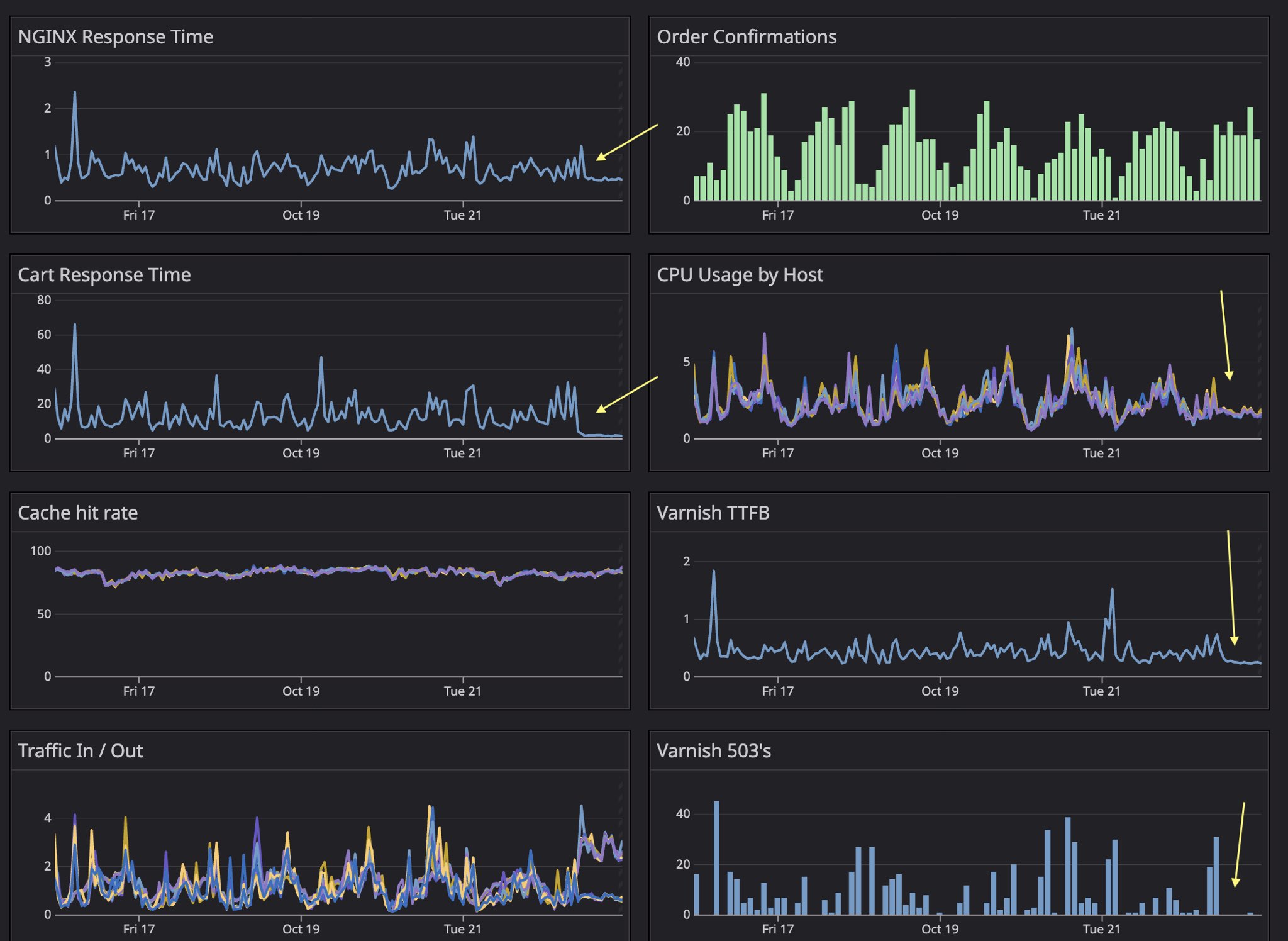
Notice how order confirmations kept coming all day long? The only metric that mattered :)
The arrows mark the deployment. Every metric improved immediately:
- Cart response time: from 20-60 second spikes to consistently under 1 second
- Varnish 503 errors: from regular spikes of 20-40+ errors to near zero
- NGINX response time: dropped from ~1s average to well under 0.5s
- CPU usage: noticeable reduction across all hosts
- Varnish TTFB: cut roughly in half
The plugin has now processed over $10 million in transactions. It runs 100+ active rules with bulk pricing, BOGO deals, tiered discounts, and complex exclusions — all in about 25 milliseconds per request.
The Bigger Picture
You can’t improve what you don’t measure.
The client started on a bad cPanel server. We moved them to GCP to get observability. Datadog APM told us the discount plugin was the bottleneck, not the infrastructure. We replaced the plugin. Cart response times dropped to under a second.
And then something interesting happened. With the application-level bottleneck gone, the store didn’t need the power of Google Cloud anymore. The workload was predictable, the traffic was steady, and we were paying cloud prices for compute we weren’t using.
So we moved them to bare metal. That cut their hosting bill from $4,000/month to under $300/month.
The full arc: bad cPanel server with 60-second cart loads → GCP for visibility → found and fixed the real problem → bare metal because they no longer needed cloud. From $4,000/month and broken checkout to $300/month and sub-second response times.
Learn more about our Web & Ecommerce Development Services.